How to monitor cyberquest user activities
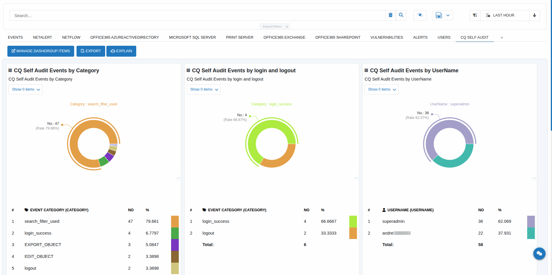
CYBERQUEST includes self-audit capabilities. All Web interface activities are automatically logged under
EventID:56789
Also, operating system auditing is enabled by default and information is automatically collected.
Dashboards can also be added to quickly display CQ Users activity. The preset is called "CQ Self Audit" and be added in dashboards module.

